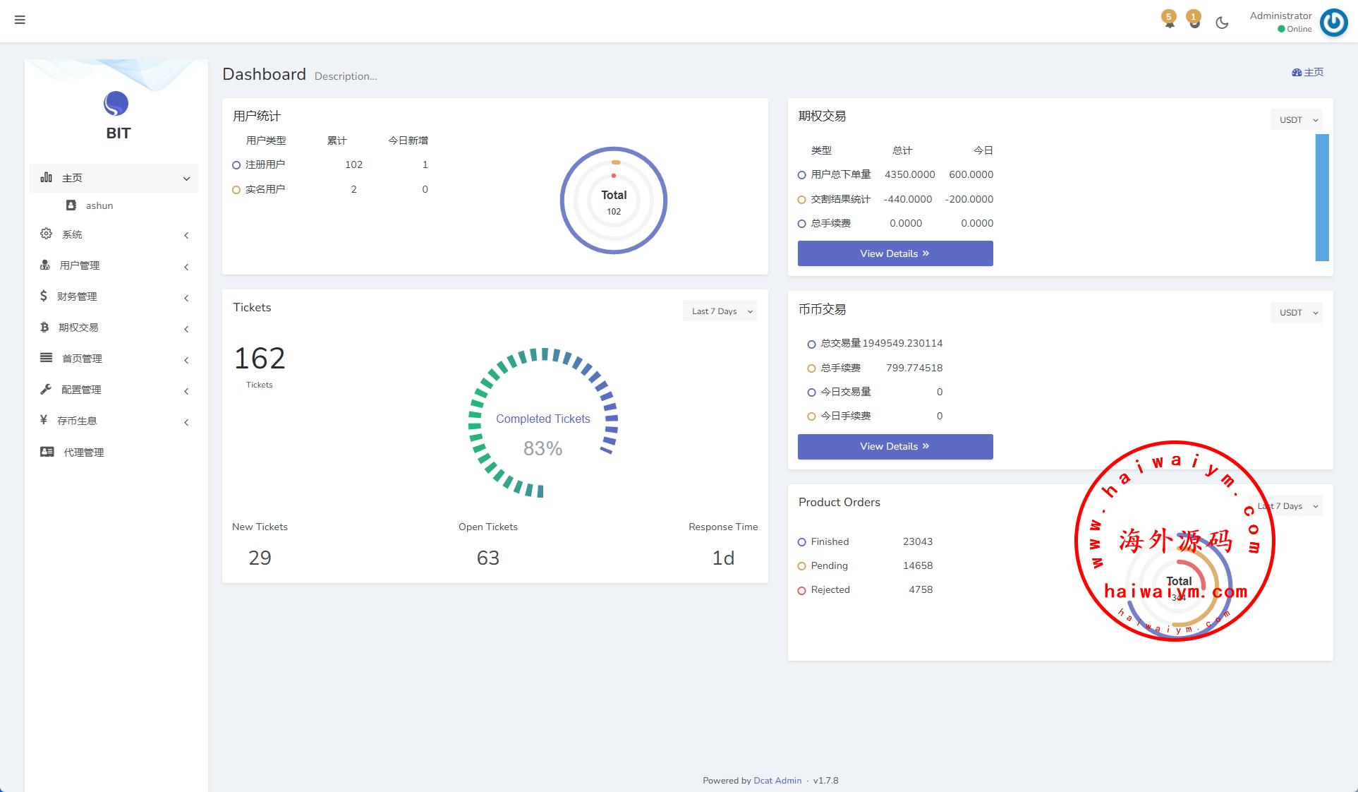
定制版日本资金币盘系统,前端uniapp代理端laravel后端laravel框架全开源带源码主要功能: 前端DAPP登陆只能在钱包打开登录存币生息(对用户钱包内资金发放利息 每日返利4次)期权交易 根据秒数买涨买跌
新版海外DAPP交易所/期权交易/质押/信用分
运营版海外交易所/期权交易/合约交易/多语言申购交易所
海外JAVA交易所/多语言交易所/币币/永续合约/期权交易
新UI多语言交易所系统/DAPP登陆/合约/期权交易/借贷质押申购
海外多语言交易所系统/币币/期权/秒合约/永续合约交易
新版UI交易所系统/海外微盘系统/币币合约期权交易源码
全开源区块链交易所系统/币币期权交易/IEO/跟单/锁仓理财
java原生交易所系统/期权交易/合约交易所/法币交易
海外源码
海外源码-海外刷单抢单、产品理财投资、区块链源码网!